New: AI-native post-mortems are here! Get a data-rich draft in minutes.
October 1, 2024

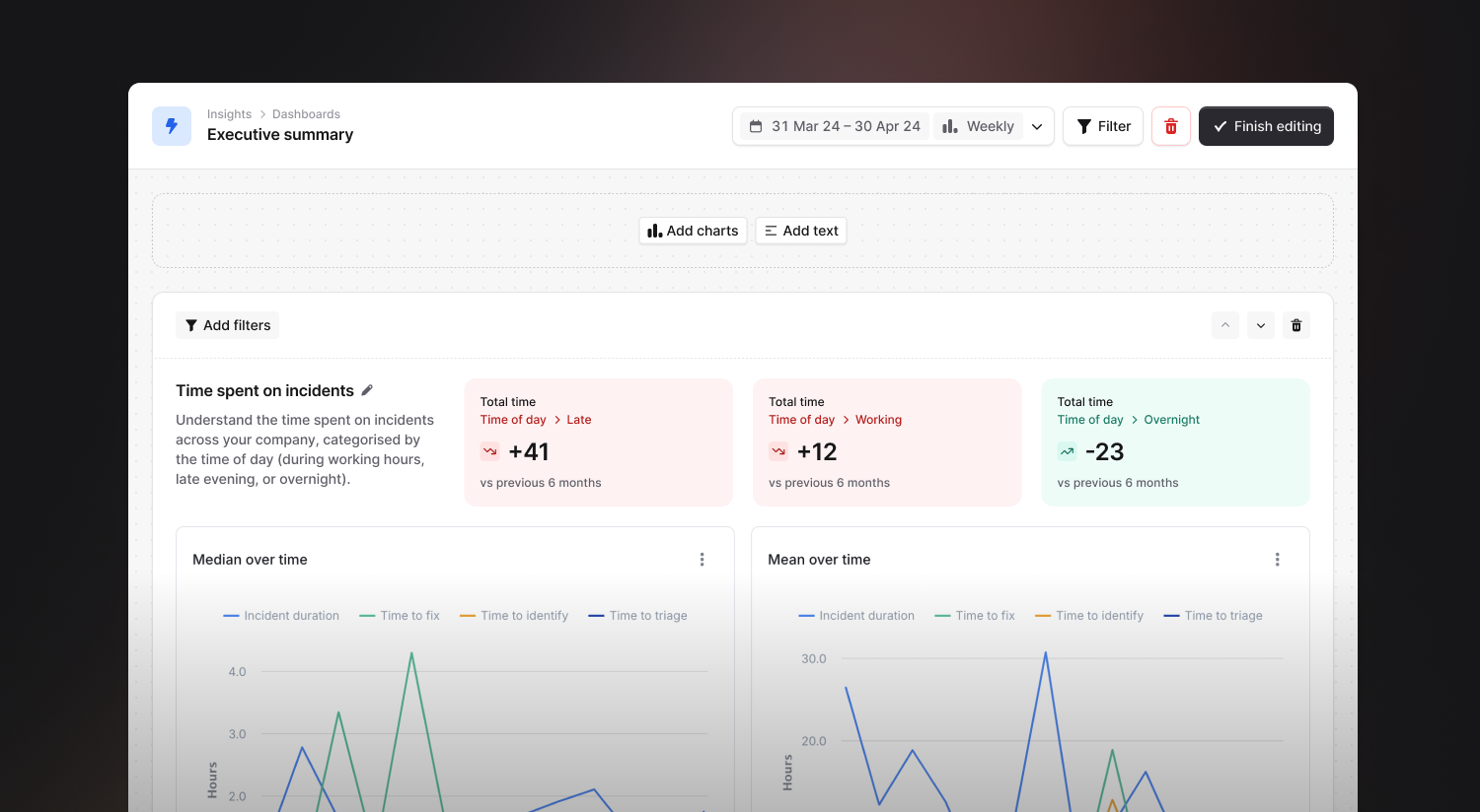
Insights provides you with a wide range of different charts and data to help you understand your incident response performance, but sometimes the information you want to see is spread across several different dashboards. Custom dashboards solve this problem by allowing you to build a customized dashboard with just the charts and data that are important to you.

When building a custom dashboard you can select from any of the panels that are available across Insights, add filters and grouping options, and arrange everything exactly how you want it.

In addition to charts and data, you can also add text to your dashboards so that you can provide business-specific context to people viewing the dashboard, making them even more useful for sharing with people throughout your business. It’s now easy to build a high-level dashboard to give a summary of incident response to executives.

Custom dashboards also support comparison view and trends, making it super easy to put together exactly the dashboard you need.
Bearer authReady for modern incident management? Book a call with one of our experts today.
